ä¼ ç»Ÿç›‘æŽ§çš„å±€é™ï¼šè¢«å›°åœ¨æŠ€æœ¯çš„“象牙塔â€
过去的监控工具更多地æœåŠ¡äºŽITæŠ€æœ¯äººå‘˜ï¼Œå°±åƒæ˜¯åªä¸ºè¿ç»´äººå‘˜å‡†å¤‡çš„“秘密花å›â€ã€‚æœåŠ¡å™¨è´Ÿè½½ã€ç½‘络延迟ã€ç³»ç»Ÿèµ„æºâ€”â€”è¿™äº›æŠ€æœ¯æŒ‡æ ‡æž„æˆäº†ä¸€ä¸ªå°é—的世界,与业务层隔ç»ï¼Œå°±åƒæ˜¯è¿ç»´äººå‘˜åœ¨ä¸€åº§å¤ç«‹çš„“象牙塔â€ä¸å·¥ä½œã€‚æŠ€æœ¯åœ¨åŸ‹å¤´è§£å†³ç³»ç»Ÿè¦æŠ¥ï¼Œä¸šåŠ¡å´åœ¨ä¸ºæŒ‡æ ‡å¼‚常而焦虑。
è§‚æµ‹äº‘ï¼šç”¨æ•°æ®æž¶èµ·æŠ€æœ¯ä¸Žä¸šåŠ¡çš„æ¡¥æ¢
å¤–éƒ¨æ•°æ®æºæŽ¥å…¥åŠŸèƒ½çš„æŽ¨å‡ºï¼Œä¸ºè§‚æµ‹äº‘èµ‹äºˆäº†å¼ºå¤§çš„æ•°æ®èžåˆèƒ½åŠ›ã€‚è¿™é¡¹åŠŸèƒ½ä¸ä»…æ˜¯ä¼ ç»Ÿç›‘æŽ§å·¥å…·çš„å»¶ä¼¸ï¼Œæ›´æ˜¯ä¸€æ¬¡ç†å¿µçš„釿ž„。它ä¸å†æ»¡è¶³äºŽä¼ 统监控工具ç‹éš˜çš„视角,而是主动拥抱业务数æ®ï¼Œåˆ›é€ å‡ºä¸€ä¸ªå‰æ‰€æœªæœ‰çš„全景视图,真æ£å®žçŽ°äº†æŠ€æœ¯ä¸Žä¸šåŠ¡çš„å¯¹è¯ã€‚
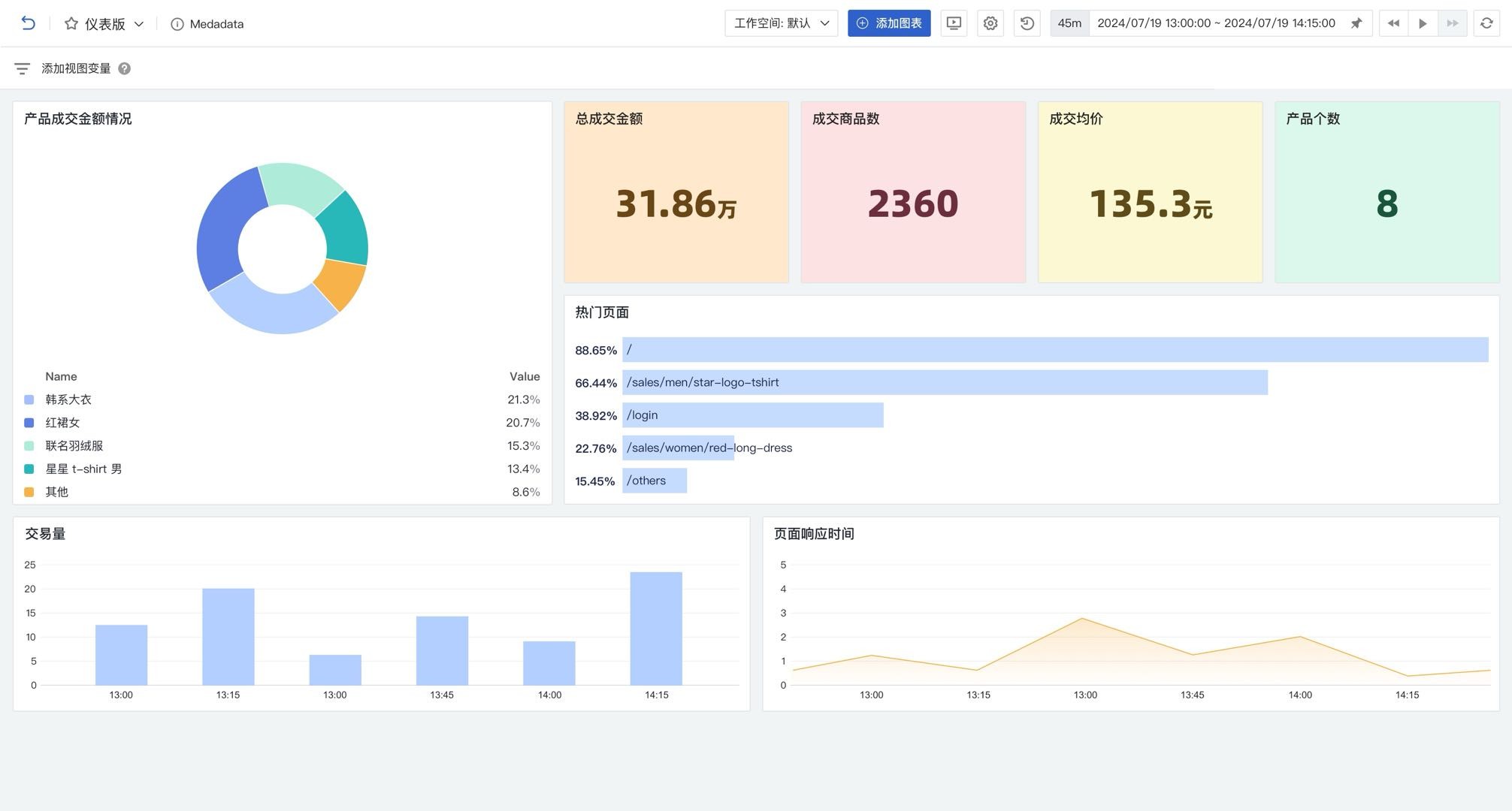
è¯•æƒ³è¿™æ ·ä¸€ä¸ªåœºæ™¯ï¼š
• æœåС噍å“应时间陡然上å‡
• 与æ¤åŒæ—¶ï¼Œè®¢å•转化率开始下é™
• 一å—ä»ªè¡¨ç›˜åŒæ—¶å®Œç¾Žå‘ˆçŽ°äº†ç³»ç»Ÿæ€§èƒ½æŒ‡æ ‡å’Œä¸šåŠ¡æ•°æ®
æ•°æ®ä¸å†æ˜¯å¤ç«‹çš„点,而是一个充满洞察力的全景故事ï¼

çµæ´»çš„集æˆèƒ½åŠ›
集æˆå¤–éƒ¨æ•°æ®æºä»¥åŽï¼Œå¯ä»¥ä½¿ç”¨å¤–éƒ¨æ•°æ®æºæœ¬èº«çš„æŸ¥è¯¢è¯è¨€è¿›è¡Œæ•°æ®çš„æ•´åˆï¼ŒåŒæ—¶ä»ç„¶å¯ä»¥é€šè¿‡è§‚测云原有方å¼å°†ä¸šåŠ¡æ•°æ®è½¬åŒ–为实时监控数æ®è¿›è¡Œæ•´åˆã€‚使用观测云将实现三大çªç ´ï¼šä¸€æ˜¯è§†é‡Žçš„æ‹“å±•ï¼Œä»ŽæŠ€æœ¯å±‚é¢æ·±å…¥ä¸šåŠ¡æ ¸å¿ƒï¼Œå¾—ä»¥å…¨é“¾è·¯è§‚å¯Ÿåº”ç”¨åˆ°ç”¨æˆ·ä½“éªŒçš„å„个环节;二是决ç–çš„æ•æ·ï¼Œä¸å†å›°äºŽâ€œæŠ€æœ¯å¤å²›â€ï¼Œèƒ½å®žæ—¶æ´žæ‚‰ä¸šåŠ¡æ³¢åŠ¨ï¼Œè¿…é€Ÿå…³è”æŠ€æœ¯æŒ‡æ ‡ä¸Žä¸šåŠ¡ç»©æ•ˆï¼Œä¸ºä¸šåŠ¡è°ƒæ•´åŠæ—¶ç»™å‡ºä¾æ®ï¼›ä¸‰æ˜¯ä»·å€¼çš„é‡å¡‘,让 IT éƒ¨é—¨ä»Žâ€œæˆæœ¬ä¸å¿ƒâ€åŽä¸½è½¬èº«ä¸ºâ€œä»·å€¼é©±åŠ¨è€…â€ï¼Œè¿›é˜¶æˆä¸šåŠ¡æˆåŠŸçš„æˆ˜ç•¥ä¼™ä¼´ã€‚

æ•°æ®æ•´åˆçš„æ— é™å¯èƒ½
é€šè¿‡å¤–éƒ¨æ•°æ®æºæŽ¥å…¥ï¼Œè§‚测云æˆåŠŸè¿žæŽ¥äº†MySQL,Elasticsearch,Oracle ç‰å¤šç§æ•°æ®æºã€‚这些原本彼æ¤ç‹¬ç«‹çš„系统,如今å¯ä»¥æ— ç¼æ•´åˆï¼Œæž„建一个开放且智能的数æ®ç”Ÿæ€ã€‚æ— è®ºæ˜¯å®žæ—¶è®¢å•æ•°æ®ã€ç”¨æˆ·è¡Œä¸ºæ—¥å¿—ï¼Œè¿˜æ˜¯è´¢åŠ¡æŠ¥è¡¨ï¼Œè§‚æµ‹äº‘éƒ½èƒ½è½»æ¾æ•´åˆåˆ°åŒä¸€ä¸ªç›‘控平å°ä¸ï¼Œä¸ºä¼ä¸šæä¾›å…¨æ–¹ä½çš„æ´žå¯ŸåŠ›ã€‚

为什么推出这个能力?
è§‚æµ‹äº‘ä¸æ˜¯é‚£ç§åªä¼šæŒ‰éƒ¨å°±ç收集数æ®çš„æ™®é€šç›‘控工具,它深入ä¼ä¸šå¤æ‚的业务æµç¨‹ï¼Œç¨³ç¨³ç«‹è¶³ã€‚ä¸ç®¡æ˜¯ IT è¿ç»´é‡Œçš„æŠ€æœ¯é—®é¢˜ï¼Œè¿˜æ˜¯ç”¨æˆ·äº¤äº’æ—¶çš„ç»†å¾®æƒ…å†µï¼Œå®ƒéƒ½èƒ½ç²¾å‡†æ•æ‰ï¼Œæºæºä¸æ–æŠ“å–æµ·é‡æ•°æ®ã€‚接ç€ï¼Œå‡å€Ÿæ™ºèƒ½ç®—æ³•ï¼Œå®ƒæŠŠé›¶æ•£æ•°æ®æœ‰æ•ˆæ•´åˆã€æ·±åº¦åˆ†æžï¼Œå°†åŽŸå§‹æ•°æ®è½¬åŒ–æˆæžå…·ä»·å€¼çš„ä¿¡æ¯ï¼Œç»™ä¼ä¸šæˆ˜ç•¥å†³ç–æä¾›å¯é 便®ï¼Œæœ‰åŠ›æŽ¨åŠ¨ä¸šåŠ¡å¢žé•¿ï¼ŒåŠ©åŠ›ä¼ä¸šåœ¨ç«žäº‰ä¸ç¨³æ¥å‰è¡Œã€‚
è§‚æµ‹äº‘è¿˜ä¼šä¸æ–åœ°æŽ¨å‡ºæ›´å¤šçš„ç‰¹æ€§ï¼Œæ¥æ»¡è¶³å®¢æˆ·æ›´å¥½åœ°å°†ç›‘控观测数æ®å’Œä¸šåŠ¡æ•°æ®è¿›è¡Œæ•´åˆï¼Œè®©ç›‘控工具ä¸å†æ˜¯ä¼ 统的 IT è¿ç»´å·¥å…·ï¼Œä¹Ÿä¸ä»…ä»…æ˜¯ä¸ªç ”å‘æŽ’éšœå·¥å…·ï¼Œè€Œæ˜¯ä¸€ä¸ªçœŸæ£çš„贯穿ä¼ä¸šæŠ€æœ¯å›¢é˜Ÿä¸Žä¸šåŠ¡ä»·å€¼çš„æ•°æ®ä¸å¿ƒã€‚
